
The Relimetrics’ ReliVision platform is an end-to-end custom solution development environment for designing, training, deploying and perfecting AI powered automated inspection pipelines on any (visual) data. The industry and data source agnostic ReliVision platform brings pre-implemented AI models to end-users. The pipeline concept, which is an end-to-end inspection solution, is at the heart of the ReliVision platform. In its most general form, a pipeline is composed of AI Blocks (AI models) and Basic Blocks (eg. digital signal/image processing - DSP/DIP - functions).
You can design custom automated inspection pipelines; train, test and compare alternative pipelines; easily deploy, monitor and improve your pipelines. ReliVision provides a collaborative secure and managed environment for multiple users with different profiles, such as data scientists/engineers, operators, automation engineers, etc.. It is this unified and efficiently streamlined collaborative environment that facilitates the maximum utilization of AI for automated inspection tasks in industrial as well as academic environments.
The end users interact with the following front-end ReliVision components as shown in the image below:
1. ReliUI is the unified application for the entire AI inspection lifecycle, providing data annotation, training workflows for ReliTrainer, pipeline editing for inspection logic, deployment interfaces for ReliAudit, and the former ReliBoard capabilities such as web-based asset management, AI model evaluation, user management and system log monitoring.
3. ReliWeb is the web-based interface for ReliAudit that allows users to review individual audit results, analyze audit statistics, and provide accept/dispute feedback directly within their browser.

The Relimetric’s ReliVision platform is built upon a modular, flexible and scalable proprietary architecture as depicted below. The main building blocks of the ReliVision architecture are the Relimetrics Training Engines (RMTEs) and the Relimetrics Inference Engines (RMIEs). The whole architecture is based on a distributed micro-services concept. This allows all components to be deployed locally (on-prem) and/or remotely (on cloud), also scaled up easily.
The three main modules of ReliVision are ReliUI, ReliTrainer (built on RMTEs) and ReliAudit (built on RMIEs):
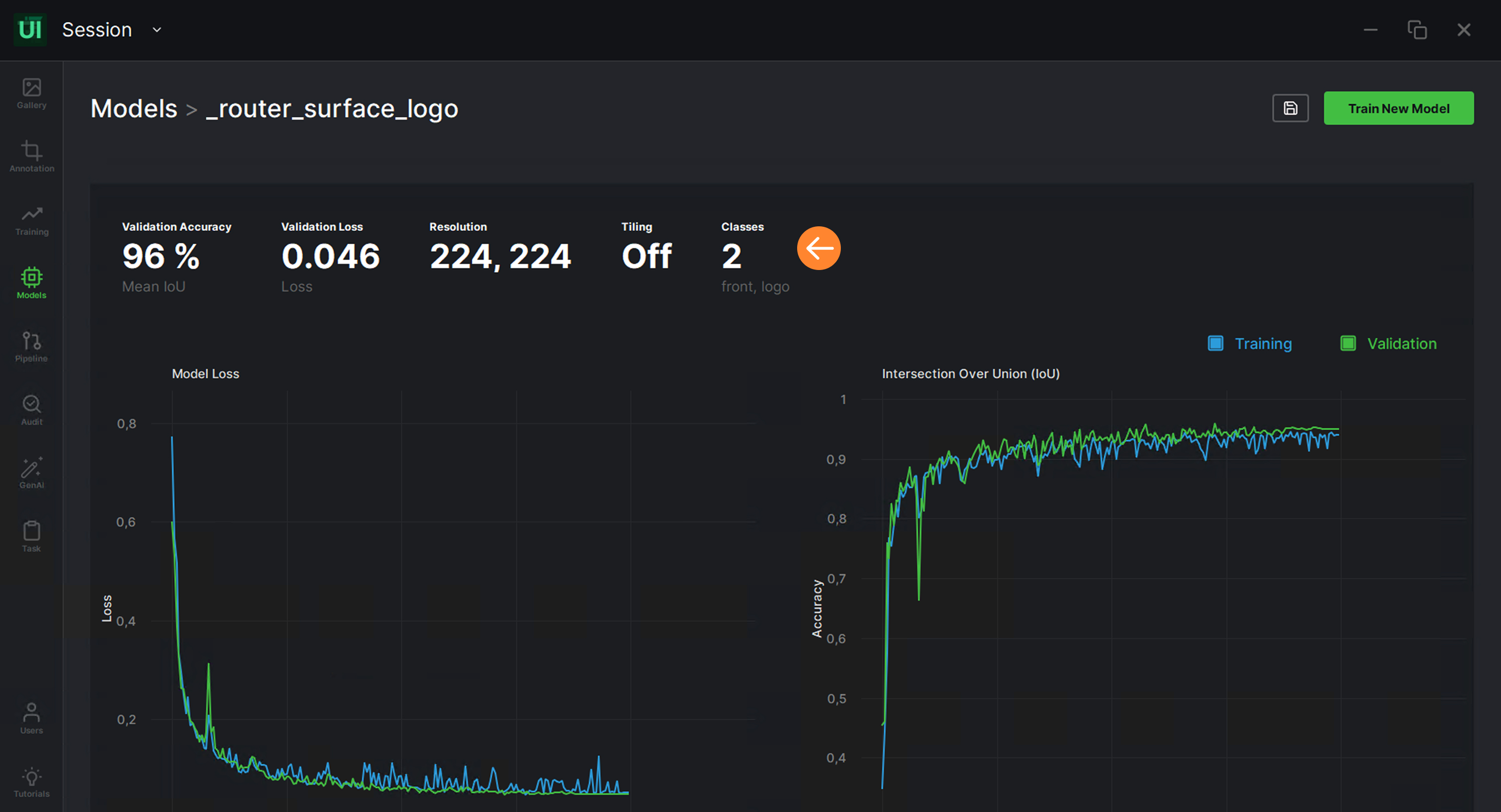
1. ReliUI is the unified front-end application through which users access all ReliTrainer capabilities, including data curation, AI-powered solution design, model (re)training, testing, pipeline configuration, and deployment functions. It also incorporates all former ReliBoard features directly into the application such as user management, process monitoring, asset oversight, and dataset/model dashboards.
2. ReliTrainer, built on RMTEs, is the engine responsible for data curation, AI-powered solution design, model (re)training, testing, and deployment orchestration, with all of its functions exposed through the ReliUI interface.
3. ReliAudit, built on RMIEs, is the shop-floor and field-deployed component where multi-modal data is collected, automation systems are controlled, AI solutions are executed, and real-time inspection results are generated. It includes a web-based HMI connected to the local database for reviewing audit results, examining inspection statistics, and providing accept/dispute feedback for continuous AI model improvement.

ReliVision Ecosystem Architecture
The ReliVision architecture is scalable-by-design in multiple dimensions. In the multi-site scaling dimension, the RMTEs and RMIEs can be multiplied as required, both locally and remotely. In multi-usecase scaling dimension, both RMTEs and RMIEs can handle multiple training and inferencing tasks simultaneously by means of an internal queueing system. In hardware scaling dimension, RMTEs and RMIEs can be easily connected to additional GPUs/CPUs, while RMIEs can also receive input from multiple data sources (eg. cameras). This scalability-by-design brings in ease and cost efficiency for multiplying the value generating shop-floor automated inspection operations.
The comprehensive user account management allows defining custom user profiles with variable access rights. The communication between the ReliUI and RMTEs/RMIEs goes through secure VPN connections when all servers are private to the customer, either on-prem or on-cloud. In all other cases where access to an external server, such as one of Relimetrics servers, is required, HTTPS connections are used to ensure security. The shop-floor operations are usually time-sensitive hence it is advised to have RMIEs to be deployed on on-prem servers directly connected to the data sources (sensors, cameras, etc.) with 10 Gbs LAN connections.